Galaxy A21s là chiếc điện thoại giá rẻ tiếp theo của Samsung, sở hữu cho mình viên pin dung lượng 5.000 mAh, và sạc nhanh. Thời lượng pin của chiếc smartphone này được cho là rất lâu, nhưng lâu đến mức nào thì mời bạn cùng tìm hiểu qua bài đánh giá thời lượng pin Galaxy A21s.
1. Đánh giá pin Galaxy A21s bằng PCMark
Đầu tiên, mình sử dụng ứng dụng PCMark để đo thời lượng pin của Galaxy A21s. Khi đo độ sáng màn hình mình để ở mức tối đa, không mở chế độ tiết kiệm pin, ứng dụng sẽ đo từ 100% pin tới mức 20% pin. Kết quả thu được khi đo từ PCMark cho thời lượng pin của Galaxy A21s là 10 tiếng 58 phút.

Sau kết quả vừa rồi, thì mình dự đoán thời lượng pin của Galaxy A21s khi sử dụng sẽ rất lâu, hơn 11 tiếng đồng hồ liên tục.
2. Đánh giá pin Galaxy A21s bằng ứng dụng PrefDog
Galaxy A21s sở hữu cho mình viên pin dung lượng 5.000 mAh và có có kèm theo chế độ tiết kiệm pin. Để công bằng và khách quan, mình sẽ đánh giá thời lượng pin của Galaxy A21s theo hai chế độ hiệu suất cao và sử dụng thông thường. Chi tiết điều kiện này được thể hiện trong bảng bên dưới:

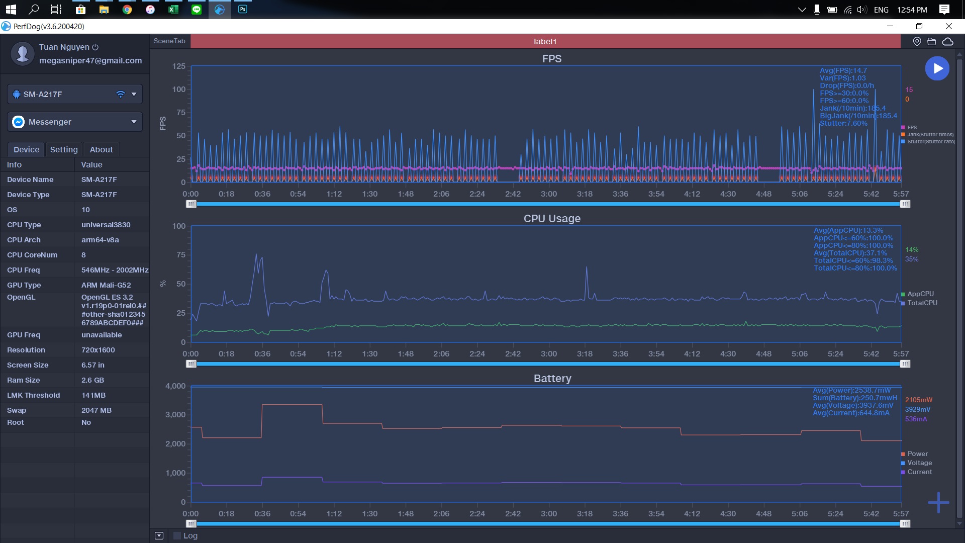
Để đánh giá thời lượng pin Galaxy A21s, mình sử dụng phần mềm PrefDog để đo đạc, kết hợp cùng với sự tính toán cho các số liệu thu được. Các bạn có thể xem toàn bộ data mình chụp ảnh màn hình từ PrefDog ở bên dưới.
Mình đánh giá pin Galaxy A21s dựa trên 8 ứng dụng được người dùng Việt Nam sử dụng nhiều và thường xuyên, bao gồm:
- PUBG Mobile.
- Liên Quân Mobile.
- Call of Duty Mobile.
- Facebook.
- Chrome.
- YouTube.
- Zalo.
- Messenger.
Kết quả tổng hợp từ PrefDog sau khi đã tính toán được thể hiện dưới bảng sau:

Ngoài ra, bạn có thể tham khảo biểu đồ thời lượng pin của Galaxy A21s được mình tổng hợp lại để có cái nhìn trực quan hơn.

Và như vậy, chúng ta đều có thể thấy rõ ràng, khi sử dụng ở chế độ hiệu suất cao, thời lượng pin của Galaxy A21s có thể kéo dài tới gần 9 tiếng sử dụng liên tục. Khi sử dụng trong điều kiện thông thường mình đã nêu ở trên, bạn có thể sử dụng tới 12 tiếng liên tục. Tùy theo nhu cầu của từng người mà con số trên có thể thay đổi.
3. Đánh giá thời gian sạc pin của Galaxy A21s
Khi mua Galaxy A21s, bạn sẽ có sẵn củ sạc 15W đi kèm trong hộp. Mình sử dụng củ sạc này để sạc pin cho máy từ 0% tới 100% pin và thời gian được sạc pin được ghi lại theo biểu đồ bên dưới.

Để sạc đầy pin của Galaxy A21s, chúng ta sẽ mất hơn 2 tiếng đồng hồ mà thôi. Tốc độ sạc của máy ổn định từ 0% - 96% và giảm dần khi về 100%.
Kết luận
Galaxy A21s là một chiếc điện thoại giá rẻ có thời lượng pin rất lâu. Nếu chỉ sử dụng thông thường, bạn có thể dùng tới 12 tiếng liên tục, chưa kể thời gian chờ thì chiếc máy này có thể dùng được tới 2 ngày. Còn thời gian sạc pin thì bạn chỉ cần mất hơn 2 tiếng là có thể sạc đầy từ 0% - 100% rồi.
Ngoài ra, với thời lượng trung bình 9 tiếng sử dụng với GPS được bật liên tục, đây có thể là một chiếc điện thoại rất hợp với những người chạy xe ôm công nghệ như Grab, GoViet,... chẳng hạn.
Các bạn nghĩ sao về thời lượng pin của Galaxy A21s? Hãy để lại bình luận bên dưới nhé.
Xem thêm: Trên tay Galaxy A21s: Trang bị 4 camera, pin 5.000 mAh, màn hình Infinity-O hiện đại
Không kinh doanh
Xem đặc điểm nổi bật
- Chip Exynos 850
- RAM: 3 GB
- Dung lượng: 32 GB
- Camera sau: Chính 48 MP & Phụ 8 MP, 2 MP, 2 MP
- Camera trước: 13 MP
- Pin 5000 mAh, Sạc 15 W
Không kinh doanh
Xem đặc điểm nổi bật
- Chip Exynos 850
- RAM: 6 GB
- Dung lượng: 64 GB
- Camera sau: Chính 48 MP & Phụ 8 MP, 2 MP, 2 MP
- Camera trước: 13 MP
- Pin 5000 mAh, Sạc 15 W
BÀI VIẾT LIÊN QUAN CỦA NGƯỜI DÙNG
-
Galaxy A21s vừa tiến thêm 1 bước tới ngày ra mắt, smartphone này đã đạt chứng nhận tại Bluetooth SIG
01/01/23 -
Tin vui cho Samfans, Galaxy A21s được Samsung ưu ái cập nhật Android 11 với giao diện One UI 3 trước 2 tháng
01/01/23 -
Deal HOT: Galaxy A21s giá rẻ giảm sốc tới 1 triệu đồng, đã vậy còn có pin 5.000mAh và vừa được lên đời Android 11
01/01/23 -
Samsung Galaxy A21s lộ đầy đủ thông số kỹ thuật rồi này, 3 camera 48 MP, pin dung lượng cao đấy chứ, đạt tới 5.000 mAh
01/01/23 -
Samsung Galaxy A21s giá cả phải chăng, hỗ trợ sạc nhanh 15W vừa đạt chứng nhận tại FCC
01/01/23 -
Galaxy A21s Trot Edition ra mắt với màu sắc mới, hướng đến người dùng yêu thích K-pop, giá từ 6.46 triệu đồng
01/01/23











ĐĂNG NHẬP
Hãy đăng nhập để comment, theo dõi các hồ sơ cá nhân và sử dụng dịch vụ nâng cao khác trên trang Tin Công Nghệ của
Thế Giới Di Động
Tất cả thông tin người dùng được bảo mật theo quy định của pháp luật Việt Nam. Khi bạn đăng nhập, bạn đồng ý với Các điều khoản sử dụng và Thoả thuận về cung cấp và sử dụng Mạng Xã Hội.